TL;DR - for Day 2 of our launch week, we're announcing an overhaul of the Hatchet logging features, in particular: supporting full-text search, a new logging view at the tenant level and aggregated logs for workflows. We're also shipping major improvements to how logs get rendered in the UI. You can try this today on Hatchet Cloud or run the latest version of Hatchet locally (as always, these changes are bundled into the open-source offering).
We've had logging support in Hatchet for a while, with teams finding it useful for debugging what happened with their task during runtime. In particular, we found that many users were using Hatchet's built-in logging feature over their existing logging stacks. These users had a bunch of requests for how to improve the Hatchet logging experience - so we implemented them!
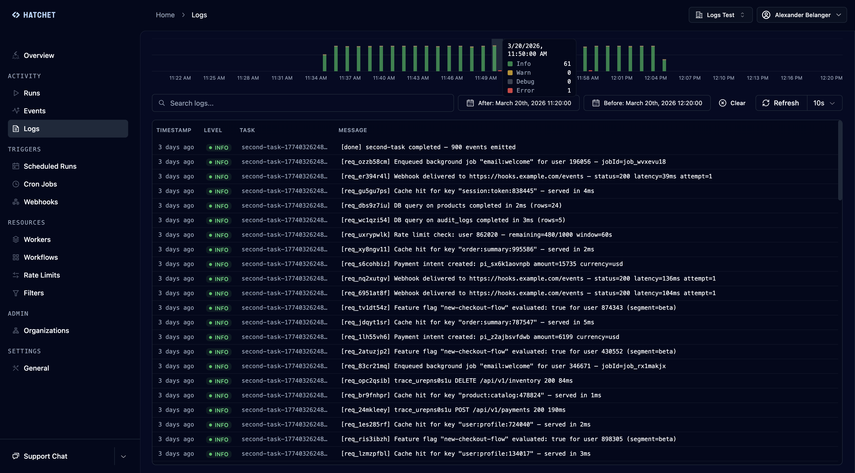
You can now access a top-level Logs tab from the Hatchet UI, which provides a full breakdown of your most recent logs, which can be filtered by four levels (info, debug, warning, or error).

As part of these changes, we've added support for full-text search across all of your logs within your retention period:

Lastly, for users running workflows with many tasks, we've added a tab to each expanded run allowing you to view aggregated logs across all tasks in the DAG:

You can try it today on Hatchet Cloud or the latest self-hosted version.